Shelly está desenvolvendo uma nova Plataforma Solar para usuários de sistemas fotovoltaicos (PV). Em uma publicação recente no fórum https://community.shelly.cloud/topic/13170-looking-for-testers-for-shelly-solar-platform/a empresa anunciou que está procurando clientes para fazer um teste beta de sua nova solução antes que ela seja lançada mais amplamente.
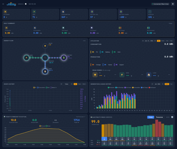
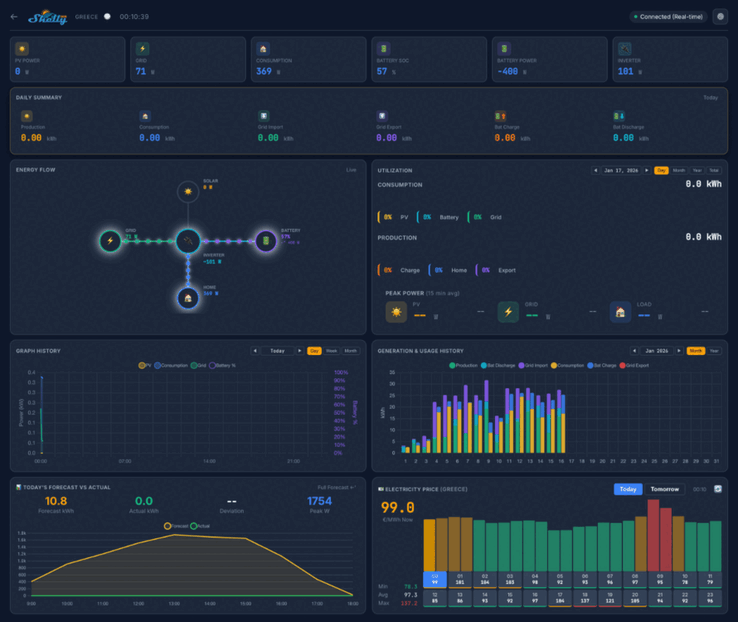
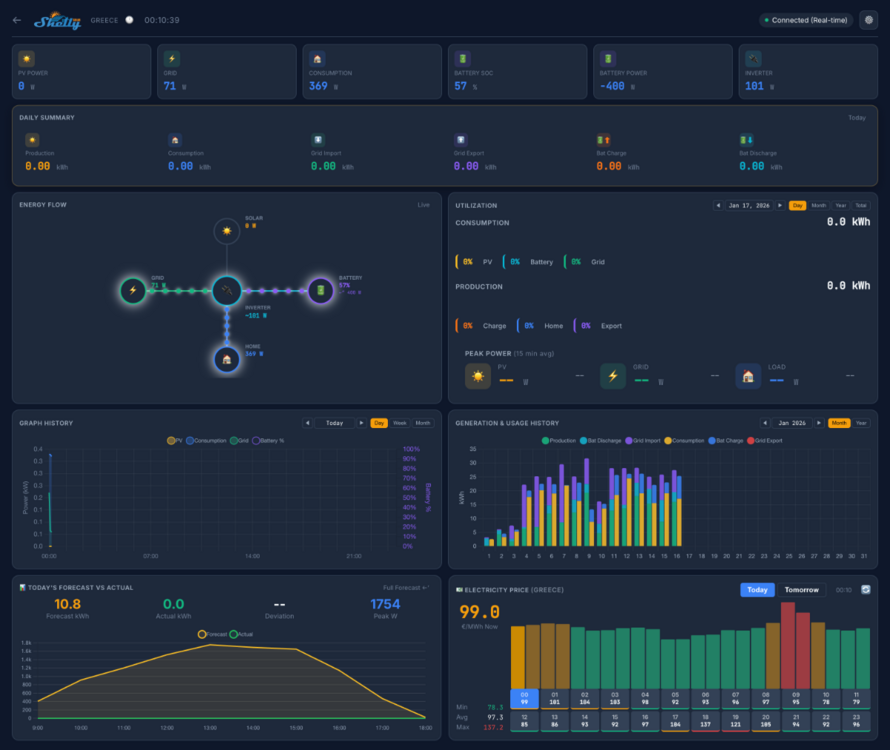
As capturas de tela da Shelly Solar Platform indicam que o painel doméstico mostrará as principais métricas, como potência fotovoltaica, consumo e energia da bateria. Haverá várias visualizações, incluindo um resumo diário, um diagrama de fluxo de energia e um histórico de consumo de energia. Abaixo disso, parece haver uma série de gráficos e diagramas vinculados a métricas históricas e de previsão, bem como um mapa mostrando a localização de suas usinas.
O teste beta da Shelly Solar Platform envolverá 20 usuários. Eles devem ter pelo menos uma usina fotovoltaica, com um tamanho mínimo de 10 kW, e pelo menos um inversor com comunicação ModBus. Além disso, os testadores devem estar vendendo pelo menos parte da energia de volta à rede, e os sistemas com uma bateria são preferíveis.
Os senhores podem se inscrever para participar do teste beta da Shelly Solar Platform respondendo ao tópico da comunidade https://community.shelly.cloud/topic/13170-looking-for-testers-for-shelly-solar-platform/os detalhes das informações necessárias podem ser encontrados em no post original. Os candidatos bem-sucedidos receberão um Shelly Pro 3EM(atualmente, US$ 128,99 na Amazon) e um complemento ModBus, além de receberem uma assinatura vitalícia gratuita da Shelly Solar Platform. No momento em que este artigo foi escrito, o preço dessa assinatura e a data de lançamento da plataforma ainda não haviam sido anunciados.
Fonte(s)
Os Top 10
» Os Top 10 Portáteis Multimídia
» Os Top 10 Portáteis de Jogos
» Os Top 10 Portáteis Leves para Jogos
» Os Top 10 Portáteis Acessíveis de Escritório/Empresariais
» Os Top 10 Portáteis Premium de Escritório/Empresariais
» Os Top 10 dos Portáteis Workstation
» Os Top 10 Subportáteis
» Os Top 10 Ultrabooks
» Os Top 10 Conversíveis
» Os Top 10 Tablets
» Os Top 10 Smartphones
» A melhores Telas de Portáteis Analisadas Pela Notebookcheck
» Top 10 dos portáteis abaixo dos 500 Euros da Notebookcheck
» Top 10 dos Portáteis abaixo dos 300 Euros















